粉末补涂设备
在过去20年,主要由瑞士两家公司生产制造,如图3-104和图3-105所示。近几年,又出现一些新的制造厂。设备主要构成,分为粉末处理系统和管路系统。

图3-104EPC粉末补涂设备原理图
管路系统的部件有喷粉补涂臂,喷粉管,内吸粉管,高压电线管,清洁高压针气管,OHC上外部吸粉装置。
粉末处理系统,包括粉末原料粉箱,粉末过滤粉箱,旋风粉处理器,抽风机,补涂粉箱,高压静电系统及PLC控制监测系统。

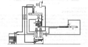
图3-105UNICOATP60粉末补涂设备原理图
1一进粉管2一回粉管3一外部回粉管4一清洁回粉管
5一小粉箱进粉管6一小粉箱回粉管7一大粉箱进粉管
其工作原理如下:粉末由原料粉箱 涂料或原料粉桶经抽风机或吸粉枪产生的真空负压,抽人过滤粉箱,再经粉末过滤网筛及旋风粉末处理系统,使粉末颗粒在合适补涂的尺寸,并清洁干净。为避免粉末被抽到生产环境中,抽风机前加一个高密度过滤器,使空气与粉末分离。同时粉末在过滤粉箱中,被一小气流处理使之流体化。在粉末补涂粉箱需要时(传感器检测),处理好的粉末从过滤粉箱被气流送到补涂粉箱。当焊机运行时,将给粉末补涂设备一个信号,使补涂箱上的喷粉气流和阀门同时打开,粉末将在气流的输送下到达喷粉臂,在喷粉臂出口处有一高电压针,发出高静电电压,在20~40kV,当粉末涂料经过高电压区后,粉末颗粒被充电,在气流和高电压电场的作用下,粉末颗粒吸附在焊缝区域的罐壁上,粉臂喷口处,两边有一对唇片,起到密封作用,挡住粉末向两边扩散,形成整齐的补涂带,静电高电压越高,粉末涂料的吸附性越好。
在补涂时,两罐之间的粉末被OHC上的外部吸粉装置吸回过滤粉箱,再次使用。在粉臂处,有些下落的粉末被下吸粉装置吸回过滤粉箱,再次使用。所以,粉末补涂装置的浪费很少。粉涂臂与焊机焊臂的连接见图3-106。

图 3-106 粉涂臂与焊机焊臂相连
